陕西德信热能科技有限公司 天然气磁化催化富氧助燃系统
2026-02-03 11:58:42 来源:西安节能协会 字体: 默认 大 超大

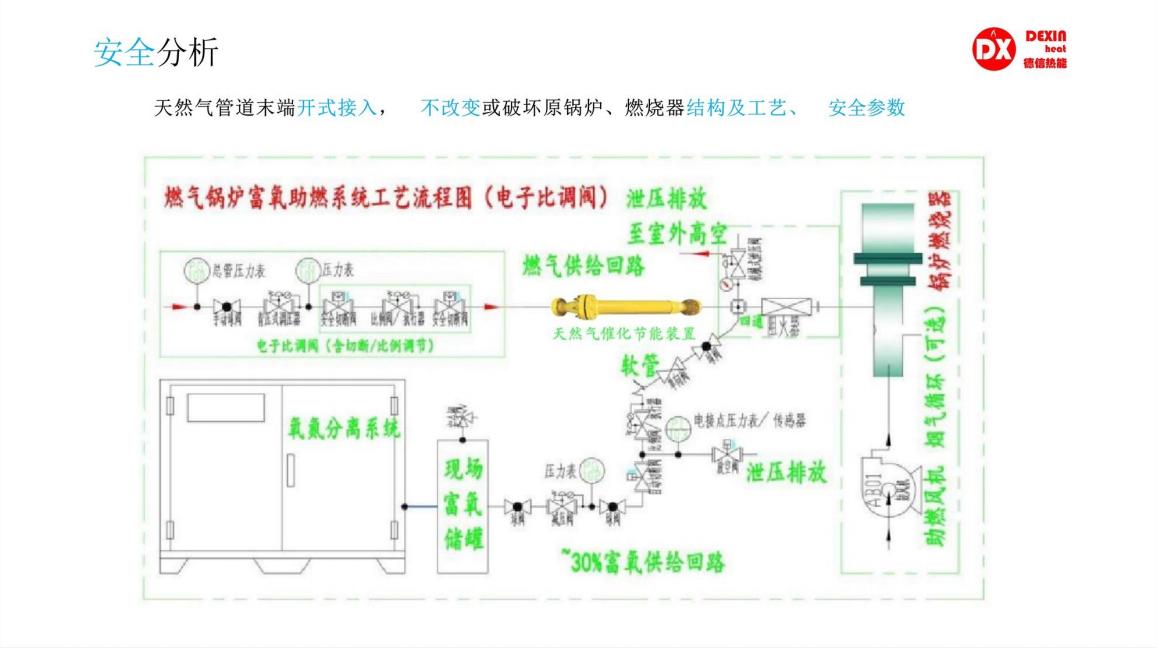
技术原理
天然气磁化催化富氧助燃节能系统专为天然气燃烧节能开发,基于膜分离技术直接自空气中提取适合燃气助燃要求的氧气,同时配套了相应的控制与预混助燃组件等在磁化共振催化装置磁化后,可起到“以氧气换燃气、节约燃料、增产增收"的效果,产品分为单模块/多模块型,针对不同大小规格的窑炉/锅炉进行精准选型配套。
关键技术
富氧与天然气按照比例预混之后,进入锅炉燃烧器进行充分燃烧,达到理想的节能效果
主要技术参数
天然气催化富氧助燃,大幅降低“能垒”,提高燃料的发热量,提高窑炉/锅炉热效率
实现节省天然气/燃煤用量8%~15%的效果
实现用户1-2年可回收设备投资
可增强陶瓷产品釉面光泽度,提高产品质量
除上述节能效益外,还能改善燃烧工况、减少碳排放
技术产品特点
富氧燃烧节能原理
1、燃烧更充分
富氧中氧气占比提高之后,减少了氮气占比,氮气是阻燃物,减少之后提高了燃料的燃烧效率。
降低燃料燃点,提高热效率
2、富氧燃烧可以有效的降低碳基燃料的燃点,使得燃烧火焰黑度和充满度良好,燃烧空间整体辐射热加强,
热效率得到进一步提高,23%的富氧约可提升20%的热传导效率。
3、问氧要能量 (燃烧生成1mol二氧化碳为例)
富氧、纯氧及臭氧,都能激发氧原子活性,从而在打开氧分子化学键过程中减少吸收能量,使得燃烧过程能够释放更多的显热,从而达到节省燃料的目的,理论上最多可节能达60%。

应用现状(或与该技术相关领域的能耗现状)及产业化情况
本节能系统无需改变设备原有结构,操作简单、效果真实。目前我公司已成功改造数十家客户,都取得了良好的节气效果,节气率均在8%以上,为企业带来了巨大的经济效益,和良好的社会效益。
应用领域及适用范围
食品行业、造纸行业、橡胶行业、学校医院、酿酒行业、饲料行业、烟草行业、印染行业、电缆行业、宾馆浴场、汽车行业、轮胎行业、有色金属、化工行业、玻璃行业、陶瓷行业、乳制品行业、医药行业等以天然气为燃料的燃烧设备


节能减排效果(测算方法及依据)
节省天然气8%-20%,烟气排放中一氧化碳(CO)含量降低↓15%~75%;烟气排放中碳氢化合物(HC)含量降低↓10%~65%;烟气排放中氮氧化合物(NOx)含量降低√5~40%。
以改造前与改造后的单耗进行对比计算节能率。


已实施的典型案例情况
案例名称
汽车喷涂烘干炉天然气节能技改
案例地点
江苏扬州
应用单位
上汽大众汽车有限公司仪征分公司
技术原理









主要节能技术参数
节省天然气8%-20%
应用效果(年节能减排效果及经济效益)
实现节省天然气/燃煤用量8%~15%的效果
实现用户1-2年可回收设备投资
可增强陶瓷产品釉面光泽度,提高产品质量
除上述节能效益外,还能改善燃烧工况、减少碳排放
适用范围/应用对象
以天然气为燃料的燃烧设备
其他案例
国内案例:山东名宇陶瓷科技有限公司
项目地点:山东淄博
省内案例:朗致集团万荣药业有限公司
项目地点:山西运城

推荐文章